01
Advanced Quantization and LLMs
Local deployment of custom-trained language models with advanced quantization, ensuring complete enterprise data sovereignty.
EU-hosted · built in Amsterdam
CrawlQ runs deep market research, generates content at scale, and scores every asset against your own brand foundation — before it leaves the platform. No hallucinated claims. No off-brand voice. Measurable in 90 days.
Brand teams defending complex brands
One off-brand asset is a career event. We built CrawlQ so it doesn’t happen on your watch. Rated 4.8 / 5 · 200+ reviews · Five years in market.

5 yrs
In market since 2021
10,000+
Accounts served
4.8 / 5
200+ reviews across platforms
4.5 / 5
101 verified buyers on AppSumo
The command room
One screen gives you the read, the position, and the next move — before the week starts. Open it on Monday, decide what ships Tuesday.

A readiness score every stakeholder can defend
Foundation Documents, Knowledge Graph entities, and a live Brand Health reading — every number refreshable, every number traceable to source.
Moat in writing, scored
Your differentiators listed, HIGH/MEDIUM graded, pulled from the same source sales, agencies, and investors work from.
The next step, already sequenced
Mission Control shows what to work on — with the reasoning attached, so you can hand off a card with context already included.
Live
Brand health reading, not static
1,900+
Entities in a fully-populated workspace
12
Moat dimensions, scored
Figures from a populated workspace. New accounts grow from day one — see a demo instance to skip the ramp.


Brand leaders who had to defend their brand to the Board
“CrawlQ's CopyForge has completely transformed how we work at Ring. What used to take our team 8-9 weeks to deploy across markets now happens in less than 24 hours. The AI understands our brand voice perfectly—maintaining 97% compliance with Ring's brand guidelines across every piece of content.”
“CrawlQ's AI platform shifted my perspective on what AI can offer at an enterprise level. The team engaged deeply with our complex requirements and delivered a solution that pointed toward the future of content automation for large organizations.”
8–9 wks → 24 hrs
Market deployment at Ring
97%
Brand guideline compliance
59 fields
Classification system
Amazon Q
Business integration
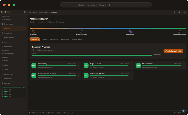
6 dimensions. One pipeline.
Brand Identity, Target Audience, Market Position, Communication & Channels, Performance & Metrics — every dimension captured with visible progress. Your team reads the same baseline, not the loudest voice in the room.

A four-stage pipeline, not a week of interviews
Meta Expert — Audience Architect — Market Master — Intelligence Complete. Each stage surfaces the entities it found, so the brief writes itself.
Personas with the layers a strategist actually uses
Pain Points, Desires & Aspirations, Psychographics, Control & Governance — generated per segment and mapped against your values, ready to brief without reformatting.
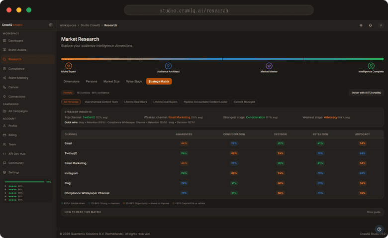
Brand narrative and channel plan, shipped together
Purpose and Identity blocks feed a Strategy Matrix scored across Awareness, Consideration, Decision, Retention, Advocacy — one artifact, not two workstreams.
442
Core values in a mature workspace
38
Distinct personas generated
5 × 5
Channels scored across funnel stages
Figures from a populated workspace. New accounts grow from day one — see a demo instance to skip the ramp.


Intelligence that builds on itself
Research feeds Memory. Memory sharpens every brief that follows — together they close the research-to-brief gap that slows brand teams down.
Your knowledge graph is your moat.
Twenty-plus entity types — buying triggers, competitive insights, objections, tone variants, vocabulary — indexed in a live graph that grows with every brief your team ships and every decision your team makes.
Every campaign starts with full context, not reconstruction
New briefs surface every relevant objection, competitive insight, and tone decision automatically — no digging through scattered docs, threads, or agency handoffs.
Signal, not summary
Auto-generated strategic insight cards surface prioritised intelligence — not a data dump. Your team ships on current signal, not last quarter's brief.
Memory distribution you can audit
A live bar chart shows which dimensions your graph covers well and which need more input — so you know exactly where the next research hour should go.
22+
Entity types indexed per workspace
Live
Strategic signal feed, not static report
Every
Decision refreshes the graph


Brand drift, caught before it ships
Brand Health refreshes against a live scorecard every time your graph updates. No end-of-sprint audit scramble — compliance stays with the work, not after it.

Four automated checks, always on
Auto Brand Check, Knowledge Graph Quality, Data Confluence, and dimension scoring run continuously — no manual audit cycles, no end-of-sprint scrambles.
Signals are precise, not vague
“87 of 101 differentiators connect to pain points” tells you exactly where to act, with per-dimension detail across Audience Alignment, Brand Clarity, Reasoning Depth, Defensibility, and Novelty.
A paper trail your reviewers can follow
Foundation Documents are linked directly from the compliance panel. Every score traces back to the source evidence that produced it.
Live
Brand Health, scored every graph update
5
Scored brand dimensions
4
Automated checks, always on
Figures from a populated workspace. New accounts grow from day one — see a demo instance to skip the ramp.
The next asset, already compliant
Strategic documents surface with concrete titles, type tags, and the reason each one is on your list. Grounded in what your brand actually knows.
Specific recommendations, not generic prompts
Titles like “Competitive Differentiation Playbook — Series B Positioning” or “AI Governance Readiness Pitch Deck” surface from your own graph, not a blank form.
Every output carries your brand standards
Each asset ships with the same governance your Brand Health score already confirmed — so documents leave defensible, not reviewed into defensibility afterwards.
Rationale visible before you commit
Every recommendation shows the 'why' beside the 'what'. Your team reads intent before clicking Generate — no black box, no surprises on review.
Up to 10
Strategic docs surfaced per graph refresh
6
Asset types covered end-to-end
Every
Asset carries your brand standards
Recommendations scale with your Knowledge Graph depth. A mature workspace surfaces the full set; fresh accounts grow into coverage.

Execution layer
Pick a workflow. Fill a couple of fields. Your Brand Memory handles the rest.
Six workflows, live the moment you connect
LinkedIn content, Blog to WordPress, newsletter broadcast, cold email sequence, weekly business digest, competitive intel digest — first output ships the same session.
A node canvas when your process outgrows a prebuilt
Drag Brand Check, Content Generator, Audience Match, and your own logic onto the canvas. Every step shows its confidence score — the chain stays auditable end to end.
Prebuilts for speed. Node canvas for precision. One governance layer throughout.
Every workflow shares the same brand memory, context, and compliance layer established in the sections above. No re-briefing, no second source of truth.
6
Prebuilt workflows ready on day one
As few as 2
Fields to activate a workflow
0–100
Per-step confidence scoring across the chain


Integrations & identity
Your AI keys, your tools, your brand identity, your community — open at every edge, configured around how you work.
AI assistant
Athena returns your Brand Canvas score, six sub-dimensions, and translation flags — numbers first, commentary only if you ask for it.

Athena · structured answers in one reply
Open integrations
Any OpenAI-compatible endpoint — your keys, billed directly by your provider. Project management, billing, and design tools connect via open MCP registries.

Connectors · your keys, open registries
Brand identity layer
Lock in palette, typography, logo context, and tone. Every canvas, every output starts on-brand unless you choose otherwise.

Brand settings · one source of truth
Practitioner network
Tips, showcases, and real feedback from practitioners in the field — inside the product, not on a separate channel.
Community · inside the product, not on a separate channel
Trusted where brand mistakes are costly
Healthcare, life sciences, research, advisory, technology. These are teams that can’t afford on-brand drift. Every logo below is a customer whose brand work runs through CrawlQ.
Healthcare · Life sciences
Life sciences · Regulated
Research · Advisory
Technology · Security
Enterprise case study
How Philips cut content production time and scaled global output with CrawlQ.
What you get in Studio
Studio is built around a single source of brand truth. Every capability reads from it, writes back to it, and compounds the signal.
Your brand as a living graph.
Upload your foundation documents. Studio plots entities and relationships on a graph every other Studio capability reads from.
Research grounded in your brand.
Ask Athena about your market, your competitors, your content gaps. Answers cite the knowledge graph your team has built — not the public internet.
Repeatable content workflows.
Compose a multi-channel workflow once. Run it every week. Every output carries a BRAND score before it ships.
Partnership
Built on Intel AI PC for EU Data Sovereignty.
We integrated Intel's enterprise AI into CrawlQ Studio so your brand content is scored, reasoned over, and routed — without ever leaving your infrastructure. For regulated-industry CMOs, data sovereignty isn't a feature. It's a procurement gate.
01
Local deployment of custom-trained language models with advanced quantization, ensuring complete enterprise data sovereignty.
02
Seamlessly switch between multiple AI models for different content tasks while keeping your data fully protected.
03
Your content intelligence never leaves your environment, guaranteeing compliance, privacy, and competitive advantage.
Why CrawlQ Studio
Each principle below comes from working with content strategists, compliance leads, and AI governance officers who have to defend the work they ship.
A core positioning principle that frames AI as enhancing human creative work rather than substituting it, directly countering the dominant market anxiety among content professionals.
Core brand value that directly counters AI black-box criticism by ensuring classification logic, data lineage, and governance decisions are fully explainable to both internal stakeholders and external auditors.
Core value proposition delivering prioritized, high-signal insights rather than raw data volume, directly addressing enterprise buyers who need to know the five most critical issues to fix.
Design philosophy prioritizing user mental efficiency through dark mode support, high-contrast hierarchy, and scannable data visualization to sustain productivity during extended platform use.
Non-negotiable requirement for data residency, audit trails, and reversible actions reflects the regulatory environment in which enterprise buyers operate and must be met to enter consideration.
Core value proposition directly addressing the measurable pain point that 73% of content operations teams experience from legacy monitoring tools generating excessive false positives.
Not another AI tool
Most AI tools hand you a draft. We hand you a scored, traceable, auditable decision. Compliance isn’t a feature we added — it’s the architecture we built from, so off-brand drift never makes it past the score.
01
Brand's primary technical differentiator addressing the market's deep skepticism of black-box AI by offering explainable, overridable classification logic that satisfies compliance officers and auditors.
02
Structural compliance advantage from Ireland-hosted infrastructure that creates a hard requirement match for 67% of enterprises needing EU data residency, excluding non-compliant competitors.
03
Positioning human oversight as a strength rather than a compromise addresses the real governance need in regulated industries and separates the brand from fully automated AI competitors.
04
Architectural approach embedding regulatory requirements into AI workflows and generating audit-ready documentation automatically, contrasting with checkbox-style compliance tools.
05
Ability to provide regulator-ready explanations for individual model decisions, directly answering the primary persona's core evaluation question that competitors fail to address.
06
Brand's positioning against tool sprawl by offering a unifying system of record that reduces integration complexity and vendor overhead rather than adding to the existing 12–18 tool stack.
Learn
Four working guides written by the team building CrawlQ. No marketing fluff — the actual methodology we implement for enterprise brand teams in regulated industries.
Featured guide · 128,000+ readers
The practitioner guide. How to ground every research finding in your own brand knowledge graph, not the public internet — so the insight is defensible, reproducible, and 10× faster than a traditional research engagement.
Read the guidePillar · Research
Market research grounded in your knowledge graph. Not the public internet. Reports that speak in your voice, cite your sources, answer your team's real questions.
ExplorePillar · Governance
Every AI output scored on five dimensions — Fidelity, Reasoning, Audience, Novelty, Deliverability. Auditable. Defensible. Publish-ready before it leaves the platform.
See the frameworkPillar · EU-native
Compliant by architecture, not by policy. EU-central-1 hosting, Article 52 transparency by default, defensible audit trail on every generation. The moat US platforms cannot match.
Read the pillarPillar · Content operations
Multi-model routing, BRAND Score scoring, SCORCH pixel-level visual audit. Brand-safe content generation isn't a review step — it's how the pipeline is built.
See howWant everything in one place? Visit the full Content Hub →
Built for
Professional responsible for content planning, competitive positioning analysis, and multi-channel strategy execution.
Alert Fatigue
Operational overwhelm from 50–200+ daily alerts with 70–80% false positive rates that erodes team morale and masks genuine compliance risks, positioning Brand's high-confidence actionable alerting as a direct relief solution.
Compliance and Audit Friction
High-cost pain point consuming 200–400 hours per audit cycle and generating $50K–$200K in remediation costs, making it a primary economic justification for Brand's continuous compliance documentation capabilities.
Tool Sprawl
Operational debt from 12–18 fragmented tools consuming 15–20% of budget on integration work, creating the buyer's explicit desire for a consolidating platform rather than another point solution.
Job Displacement Anxiety
Psychological barrier to AI adoption among enterprise operators who fear AI will replace their professional judgment, requiring brand messaging that emphasizes augmentation over automation.
Our promise to your brand
These are the commitments behind every product decision we make about how your brand’s intelligence is built, governed, and shown. If we ever drift, hold us to them.
Built on the best AI
CrawlQ selects the right model for the right job. Your brand data stays inside your workspace; the model only sees what you choose to ask.
Featured on
Independent review platforms and community launch sites that have covered CrawlQ.
You shouldn't have to choose between shipping more content and keeping your brand intact. We built CrawlQ Studio so every output scores against your own voice, your own positioning, your own rules — before it goes live.